本站资源仅供研究学习,请勿商用,产生法律纠纷本站概不负责!
如果侵犯了您的权益,请与我们联系,我们会立即处理。
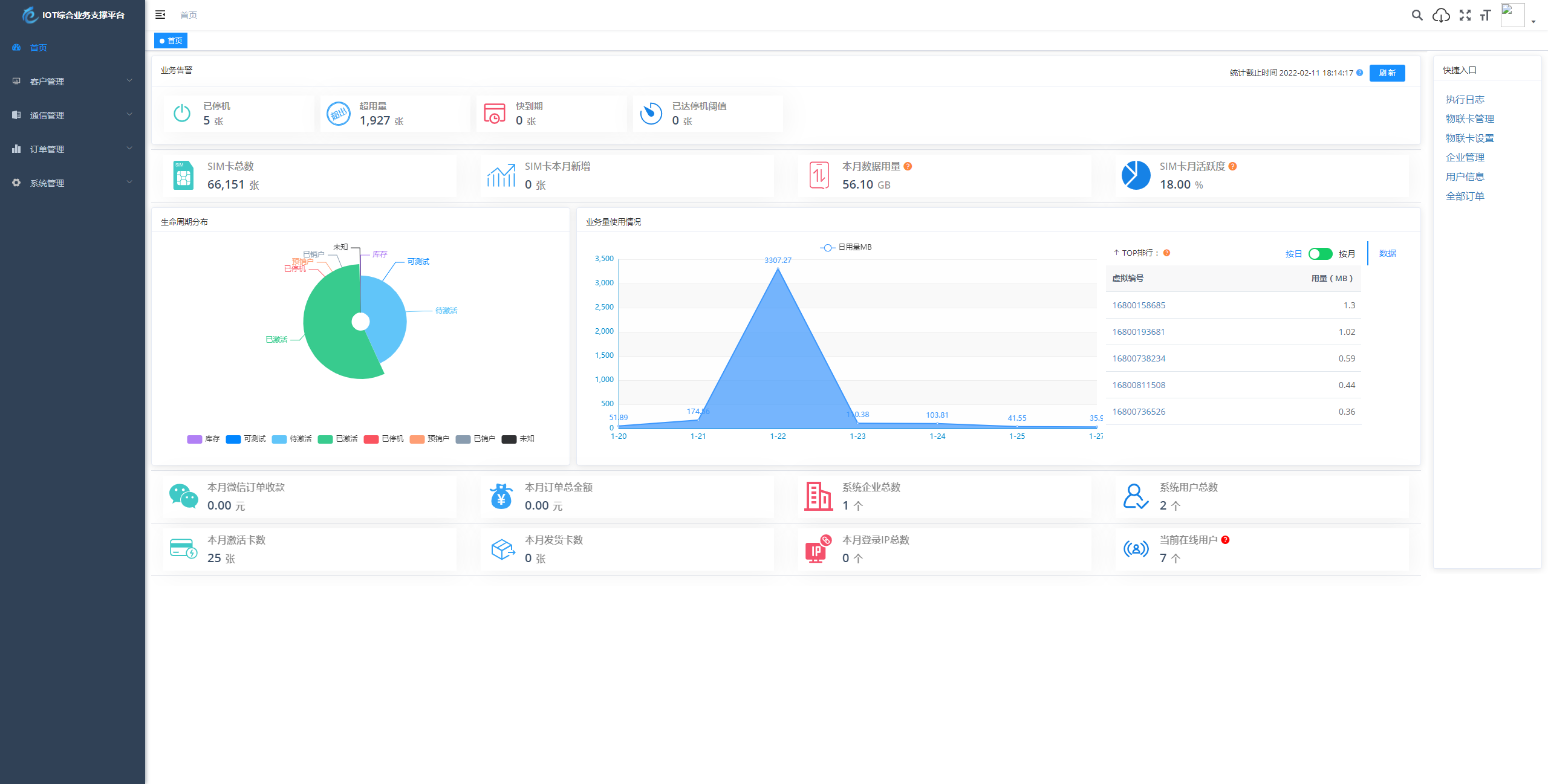
简介:物联网管理系统源码 号卡智能管理平台 轻量级物联网综合业务支撑平台 基于 SpringBoot、Vue、Mybatis、RabbitMq、Mysql、Redis 等开发的轻量级的物联网综合业务支撑平台。支持物联网卡、物联网模组、卡+模组融合管理。提供状态、资费、客户、进销存、合同、订单、续费、充值、诊断、账单等功能。平台可同时接入中国移动、中国电信、中国联通、第三方物联网卡进行统一管理。逐步...





发表评论 取消回复